Wenn du Hilfe benötigst, 🔍 suche bitte, bevor du einen neues Thema oder Beitrag erstellst.
Steht bei mir auf 1
GB-SL20K-EU / All In One HV Tower
- Deye SUN-20K-SG01HP3 WR (Main: 1095 / HMI: C040)
- 16.36kWh Speicherkapazität (4 x GB-LM 4.09 kWh HV Akkus)
24,65kWp in ONO / WSW Ausrichtung
58 x Trina Vertex S+ TSM425NEG9R.28 425W Module (28 auf ONO, 30 auf WSW)
Link zur Anlagenvorstellung hier im Forum
@paulmelsec Bei Dir hat Register 80 funktioniert? Hattest Du auch das Problem, dass der Inverter sich zwar an- und abschalten ließ, aber das Ding gibt dann lautstark ein nerviges Fehlersignal aus?
Der Fehler ist F61. INVERTER_Manual_OFF.
Ein Fehler kommt leider immer.
Bei mir ist es F19 Tz_Integ_Störung.
Ich habe noch zusätzlich wenn Register 80=0 dann Register 228 bit2=0 (Buzzer OFF)
Und wenn 80=1 und 553 bit2=0 (mein Alarm F19) dann Register 228 bit2=1 (Buzzer ON)
Manche machen den Buzzer ganz aus, aber das möchte ich nicht.
Bei mir ist er am Dachboden der Garage und im "echten" Fehlerfall kann ich ihn so noch leise hören.
@eugenius Moin! Woher weiss ich welches modbus Register in den flash geschrieben wird?
Die Zeitsteuerung? Wäre ja fatal für die Steuerung bei dynamischen Preisen.
Vg!
@0000 geht davon aus, dass alles in den Flash geschrieben ist... es muss ja Neustart überleben = wird geschrieben
Für Dynamische Preise habe ich folgendes: https://github.com/Adminius/CustomSDM
Das Teil setzt man zwischen dem SDM-Zähler und dem Deye und man kann dem Deye Leistung vorgaukeln wie man will: Also entladen oder laden lassen. Wobei für die "Laden"-Funktion beim Deye "Micro Inverter" Funktion am GEN-Port aktiviert werden muss (quasi AC-Ladung).
So wird nichts in den Flash geschrieben und man kann die Leistung von mir aus jede Sekunde verändern.
Für die Akkusteuerung (z.B Laden/Entladen sperren, Ladeleistung begrenzen usw.): https://github.com/Adminius/mitpylon
Das wird zwischen den Batterie und Wechselrichter gesetzt und auch hier werden die Daten je nach Lust und Laune manipuliert.
29,97kWp an Deye SUN12K + 7x Deye MikroWRs in O/S/W Ausrichtungen mit 2x16S LF280K JK Inverter BMS Batterien (früher mit 3x Deye RW-M6.1)
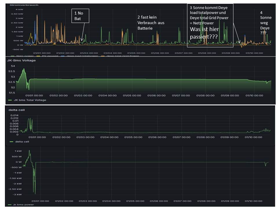
Hallo, hab da ein kleines Problem. Seit Anfang des Jahres habe ich meine Batterie auf No-Batterie gestellt. Alles super. Mein Shelly hat mir meinen Stromverbrauch angezeigt. Und der Wechselrichter anscheinend nur seinen Stand-by-Verbrauch(Deye bekommt bei mir die Werte vom Shelly übermittelt, keine CT-Klemmen).
Jedoch kam gestern kurzfristig die Sonne raus. Der Wechselrichter hat sich irgendwie umgestellt. Auf einmal fing er an die Batterie zu entladen. Durchschnittsverbrauchverbrauch ca. 20 Wh über die Nacht. Anscheinend Stand-by für BMS und Display.Aber warum und wodurch?
Da ich keinen Grund feststellen konnte, dachte ich mir eventuell, dass mein Home Assistant mir falsche Werte zeigt und den Deye heimlich auf Bat on gestellt hat ohne es anzuzeigen und ich daraufhin den Deye per Modbus auf Batterie SoC gestellt habe(also wieder wirklich verbunden).
Jedoch fing er danach an zu entladen und zwar unter die eingestellte SoC-Grenze. Akkuverbrauch 100 Wh, aber das Haus hätte 150 Watt mehr gebraucht. Also hat er nicht wirklich gearbeitet, wie er soll. Aber er hätte ja gar nicht arbeiten sollen.Daher meine vielen ???
Und eigentlich hätte der AKKU gar nichts mehr machen sollen, da über die Tage ohne Arbeit die Batterien auf 10° abgekühlt sind und das BMS in ERRORS: Charge undertemperatur ging. Restart ist im BMS auf 12°C gestellt die er gestern aber nicht erreichte.
Ach ja, HMI:Ver 1001-C049 MAIN:Ver 2006-1147-1807 ARC:VerD207
Danke schon mal im Vorraus, und trotz das die Sonne auch mal Probleme bereiten kann ein sonniges neues Jahr.
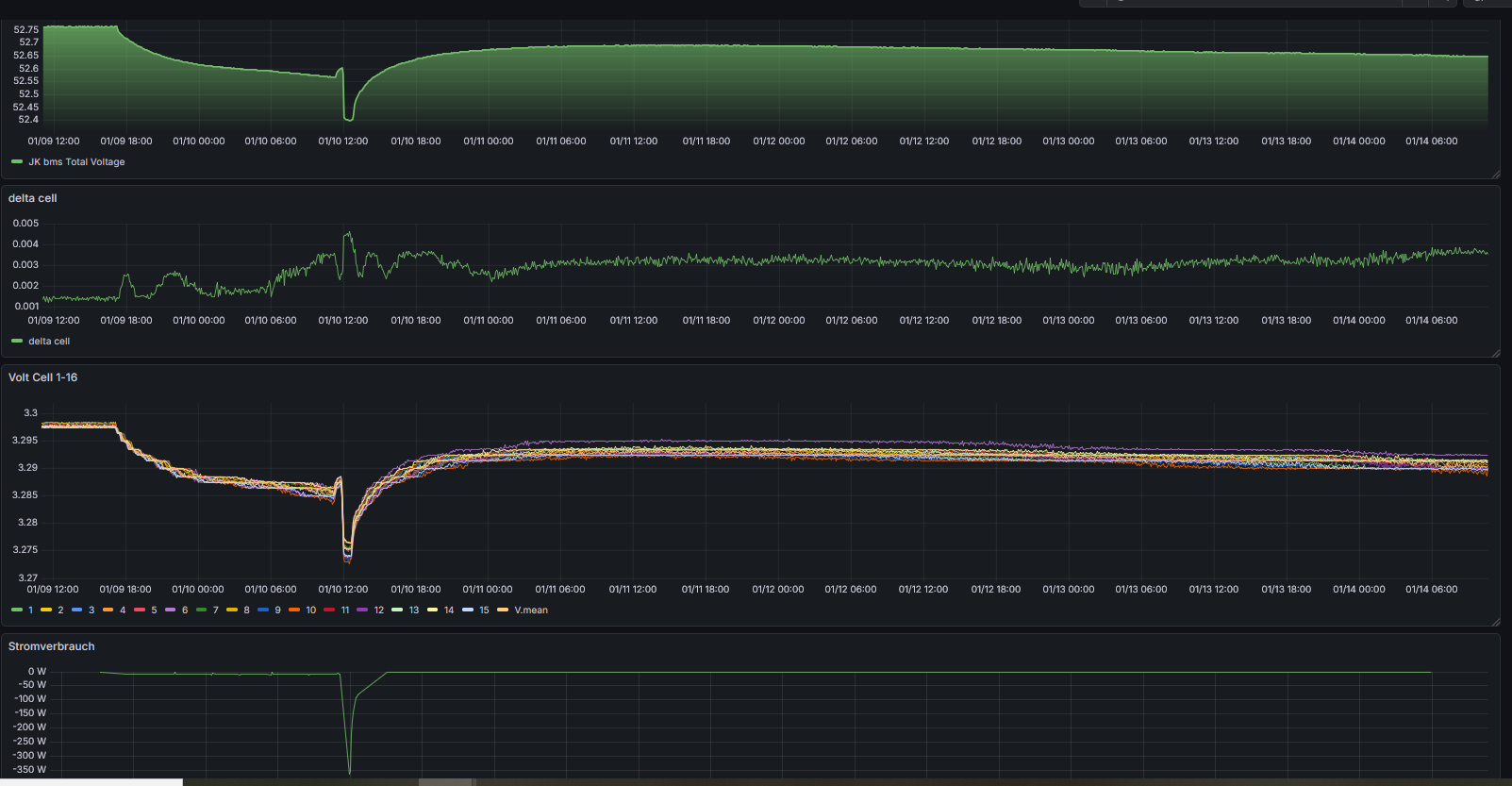
Ach ja, in der JK BMS WIKI JK-Inverter-BMS - Doku Einstellungen ab FW xx.35 steht ja
Zitat: @astirfreak : Danke für Deine ausführliche Anleitung ![]()
![]()
Charge UTP (°C) - Charge UnderTemperatureProtection: 10°C
Erreicht einer der Temperaturfühler der Batterie diese Temperatur, wird der Ladepfad des BMS abgeschaltet.
Vorsicht: LFP-Akku dürfen zwar bis 0°C geladen werden, jedoch nur mit stark reduzierten Strömen. Das BMS kennt aber nur eine Temperaturschwelle und kann bei Tieftemperatur keine niedrigeren Ladeströme vorgeben. Deshalb sollten hier Schwellwerte eingetragen werden, die auch im Winter sicherstellen, dass die Zellen bei maximaler Sonneneinstrahlung nicht überfahren werden.
Hat mein BMS ja auch gemacht…alles super!
Aber ab wann wird Entladpfad beim JK-BMS abgeschaltet?
Das kurzeitige entladen hat meiner Zelle 6 wohl nicht wirklich gefallen
.
Bislang wars immer Zelle 9 die am frühesten leer und am frühesten voll war… neue Herausforderung an dem Balancer ![]()
wird nicht langweilig mit DIY
aber mann lernt ja nur dabei ![]()
Hier noch mal die EVE LiFepo4 306 Ah MB30 Entladekurve mit am Deye ausgeschalteten Akku …
bis zum 10.01.26 nur über Modbus,
ab 11.01.26 über Deye Display auf No Battery und danach blauen ON/OFF Schalter am Deye 12k LV auf aus (kein blauer Ring mehr zu sehen).
Ist das Gefälle nur stärker aufgrund niedrigerer Spannungen seit der zwischenzeitlichen minimalen Entladung? oder könnte sich sonst was verstellt haben?
So - nun ist der Winter rum - die Nutzung des noBatt habe ich diesen Winter mal ausgesetzt und die Akkus permanent mitgenutzt.
Als ich einen dynamischen Stromtarif benutzt habe, habe ich den Akku zwischen 50% und 100% pendeln lassen und dafür jeweils nachts von 1-4Uhr und dann mittags von 12-16Uhr aus dem Netz geladen.
Dann in den restlichen Zeiten durfte der WR aus dem Akku das Haus versorgen.
Die ganze Sache hat gut funktioniert.
Ehrlicherweise ist die Nutzung des Akkus wegen der Ladeverluste von geschätzten 20% nur sinnvoll, wenn der Preisunterschied auch mehr als 20% ausmacht. Zusätzlich kommt natürlich dazu, dass man die "unnötigen Kilowattstunden" ja auch kaufen muss...
Es war eine Erfahrung, aber eine "wirtschaftlich sinnvoll Lösung" war es nicht. Im Winter sind die Strompreis nunmal nicht so stark schwankend wie im Sommer.
Nächstes Jahr .. neuer Winter - neuer Versuch 🙂
Gruß
Hendrik
Deye SUN-12K-SG04LP3-EU, 24x JA Solar JAM60S21-370/MR = 13x Ost, 11x West, MI mit 2x 440W Modulen Süd am GEN Port, 2x 10kWh-52V- Titansolar Wallmount draußen im Schuppen









